How Affiliates Cashed in on Stripchat's End of Summer Promo
(Updated with 2025 data)
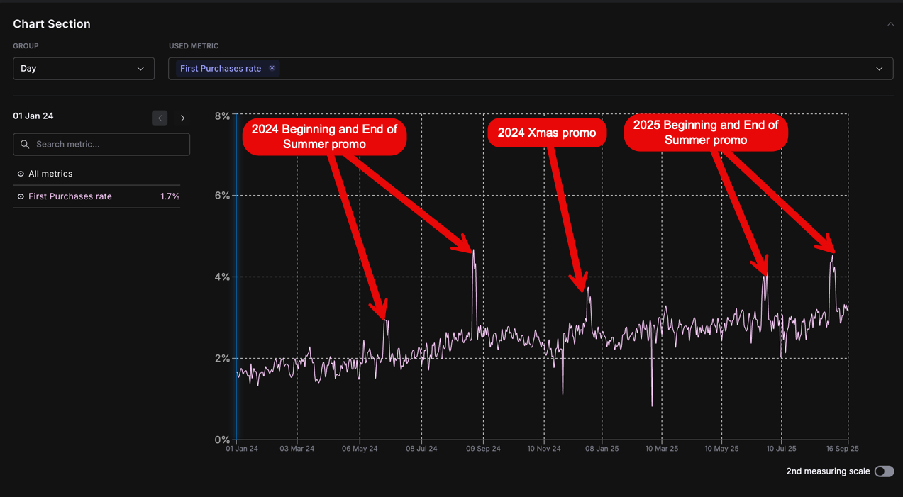
This analysis will examine the effect of Stripchat's end-of-summer promotion on affiliate earnings across 5 different affiliate categories from August 24-30. The promotion focused on boosting new paying member acquisition (firstbuys) through affiliates.
The 5 affiliate categories were created based on the purchases generated over the last 30 days:
Category A: 1 million+ USD purchases
Category B: 500,000+ USD purchases
Category C: 250,000+ USD purchases
Category D: 100,000+ USD purchases
Category E: 50000+ USD purchases
3 affiliates were selected from each Category A-D, while 9 were selected from Category E for statistical significance. The key performance indicator examined, is firstbuys.
Overall Impact:
As seen in the merged graph, all affiliate categories experienced an increase in firstbuys during the promotion period. When examining the firstbuy rate across all categories, there is a clear spike during the promo days.
This indicates that the promotion was highly effective in boosting firstbuys across affiliate types. Driving new customers is crucial for long-term revenue share growth.

Category Breakdown:
Examining each affiliate category individually, the promotion positively impacted firstbuys.
The highest-performing affiliates (Category A) saw the most dramatic increase in firstbuys, likely due to their ability to leverage large, scalable traffic sources.
Category A: $1M+ in past 30 days


Category B: $500k+ in past 30 days


Category C: $250k+ in past 30 days


Category D: $100k+ in past 30 days


While the individual graphs may appear more chaotic for Category E affiliates due to lower purchase volumes, the category overall saw noticeable lifts in firstbuys during the promotion. This indicates the promotion resonated across affiliate sizes.
Category E: $50k+ in past 30 days


To Summarize:
-
Stripchat's End of Summer Promo: Increased firstbuys across all affiliate categories.
-
Scalable Traffic Sources: For affiliates with scalable traffic sources, it's worth pushing more traffic to Stripchat during promotional periods. This takes advantage of the lifted conversion rates.
-
Non-Scalable Sources: Affiliates reliant on non-scalable sources are suggested to switch all possible advertisements to Stripchat during the promotion. This maximizes exposure when conversion rates are boosted, with the option to switch back pushing other offers post-promo.
-
Agility in Promotions: The key is being agile. Taking full advantage of the uptick in conversions during promotions means new customers acquired can drive lasting revenue share growth through continued promotions.
-
Prepare In Advance for Promos:
- Ramp Up Traffic Early: Affiliates should start ramping up their Stripchat traffic and visibility 5-7 days prior to the promo.
- Prime for Conversion: Even without the boosted rates, driving additional users to Stripchat in advance primes an audience for conversion once the promo starts.