The Impact of Our Xmas Promo: A Case Study with Xhamster
(Updated with 2025 data)
As we approach the festive season, it's crucial to reflect on the importance of our December promotions. Unlike the hyperbole often seen in marketing, we want to present a grounded, factual perspective on why this period is vital for our growth and your success.

Understanding December's Significance
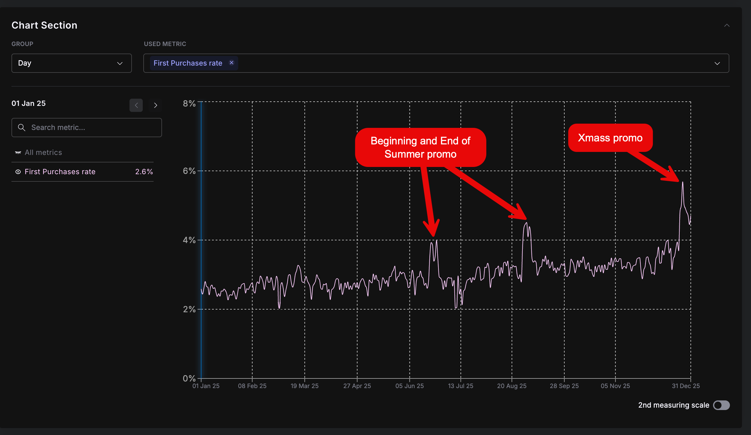
December is not just another month in the calendar; it's a period of exceptional consumer engagement. Our data, particularly the first purchase rate in December, outshines other significant promotional periods, including the summer promos. This trend is set to continue and even improve with the upcoming Xmas promotions.

Our Promotional Strategy
This year, we're focusing on two main promotions:
- Xmas Promo (Dec 22 - Dec 28,): Aimed at both new and existing members, this promotion offers a substantial 50% discount on select packages, creating an excellent opportunity for first-time purchases and repeat engagements.
- New Year Promo (Dec 28 - Jan 2): This promotion focuses on increasing the rebuy rate with extra tokens for higher-level packages, offering an incentive for continued engagement into the new year.
Case Study: Xhamster's Success
Our partner, Xhamster, exemplifies the impact of these promotions. By utilizing exclusive promotional ad spaces and strategic exposure, they've seen a consistent increase in earnings during December.

This strategy boosts short-term sales and contributes to a long-term increase in loyal customer base and overall revenue.

Sumary
- Active Engagement: Leverage these promotions actively. Increased exposure during peak promo days can significantly boost new and existing user engagement.
- Strategical Approach: Temporarily shift focus to our offers during promos, then diversify again to maintain a steady income stream.
- Exclusive Promotions: Utilize unique ad spaces and your email list to maximize the impact of these promotions.
- Universal Conversion Increase: Even in low volumes, the uptick in conversion rates during these promos is significant for long-term revenue growth. Every signup, first buy counts!
In conclusion, the December promotions offer a prime opportunity to catalyze success not just for the holiday season but for the entire upcoming year. It's a time to be strategic, creative, and proactive in our marketing efforts. Let's make the most of this festive period together!